Khi chăm sóc khách hàng đang vận hành bằng… sự chịu đựng
Phần lớn doanh nghiệp không nghĩ mình có vấn đề trong việc CSKH cho đến khi niềm tin của khách hàng bị xói mòn.
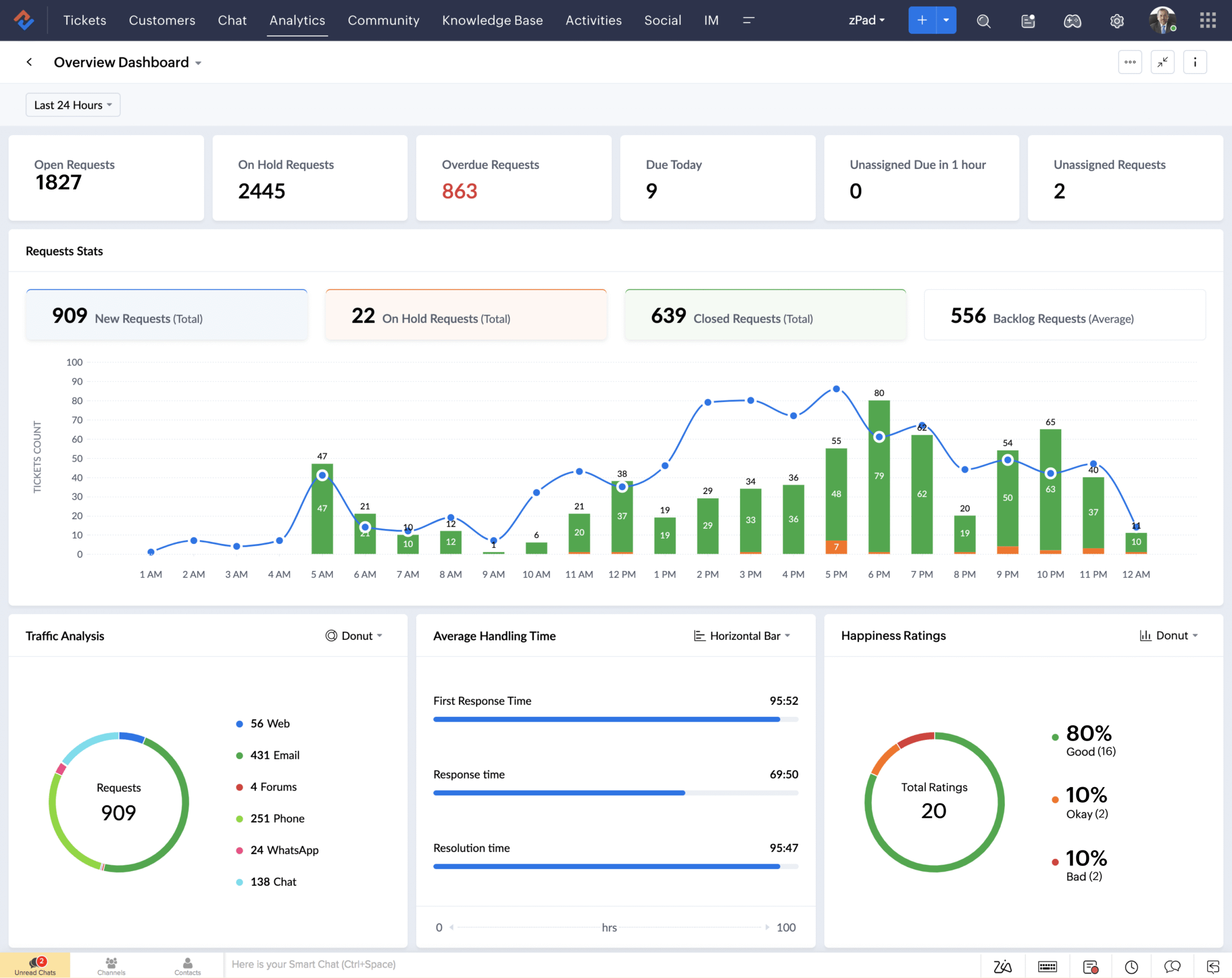
1. Mỗi kênh một nơi, mỗi nhân viên chăm sóc một kiểu
- Khách inbox Facebook.
- Khách gửi email.
- Khách để lại form trên website.
Tất cả đều có người xử lý. Nhưng không ai nhìn thấy toàn cảnh.
10
%
Khách hàng sử dụng nhiều kênh trước khi ra quyết định (theo Harvard Business Review). Nếu dữ liệu không kết nối, bạn đang nói chuyện với khách như thể họ là người lạ – dù họ đã tương tác với bạn 5 lần trước đó.
2. Phản hồi khách hàng chậm trễ nghĩa là tạo cơ hội cho đối thủ
10
%
Khách hàng coi tốc độ phản hồi là yếu tố quyết định trải nghiệm (theo HubSpot).
10
%
Khách hàng sẵn sàng chuyển sang thương hiệu khác nếu phản hồi quá lâu (theo Salesforce).
Vấn đề không phải đội ngũ bạn không cố gắng. Vấn đề là họ đang làm việc trong một hệ thống không được thiết kế để kiểm soát khối lượng yêu cầu tăng dần theo thời gian.

